Ç×»ó °í°´À» À§ÇØ ÃÖ¼±À» ´ÙÇÏ´Â ºê·¹Àξ¾Å©¸´ÀÌ µÇ°Ú½À´Ï´Ù.
¹ÙÀÌ¿ÀÇǵå¹é
¹ÙÀ̿÷ÎÁö(biology¿Í Çǵå¹é(feedback)ÀÇ ÇÕ¼º¾î.
»ýüÀÇ ÀÚ±âÁ¦¾î, Áï »ýüÀÇ ½Å°æ ¡¤»ý¸®»óÅ µîÀ» ¾î¶² ÇüÅÂÀÇ ÀÚ±ØÁ¤º¸·Î ¹Ù²Ù¾î¼ ±× »ýü¿¡ Àü´ÞÇÏ´Â Á¶ÀÛÀ» ¸»ÇÑ´Ù.
" ¹ÙÀÌ¿ÀÇǵå¹éÀº °³ÀÎÀÌ ÀϹÝÀûÀ¸·Î ÀÎÁöÇϰí ÀÖÁö ¾Ê°í ÀÚ¹ßÀûÀ¸·Î ÅëÁ¦¸¦ Çϰí ÀÖÀ» ¼öµµ ÀÖ´Â Á¤½Å»ý¸®ÇÐÀû °úÁ¤À» ³ªÅ¸³»±â À§ÇÑ ±â±â ÀåÄ¡ÀÇ »ç¿ëÀÌ´Ù. "(George Fuller, 1984).
Bio´Â »ý¹°Çаú ½Åü¿¡¼ Ç×»ó ÀϾ´Â ¸ðµç µ¿ÀûÀÎ °úÁ¤µéÀ» ³ªÅ¸³½´Ù. ¹ÙÀÌ¿ÀÇǵå¹éÀº °£´ÜÈ÷ ¸»ÇØ »ýü ½ÅÈ£¸¦ ÃÖÃÊ·Î ¸¸µé¾î ³½ °³Àο¡°Ô Á¤º¸¸¦ ¡°ÁÖ°í¡± °³ÀÎÀÌ ±× Á¤º¸¸¦ ¡°¹Þ´Â¡±°Í À̶ó°í ÇÒ ¼ö ÀÖ´Ù.
ÀÌÀü¿¡´Â ºÒ°¡´ÉÇÑ °ÍÀ¸·Î »ý°¢Çؿ ÀÚÀ²¹ÝÀÀÀ̳ª ³úÆÄµµ ½º½º·Î ÄÁÆ®·ÑÇÒ ¼ö ÀÖÀ½À» º¸¿©ÁÖ´Â °ÍÀ¸¸ç »ý¹°ÇÐÀûÀÎ Á¤º¸¸¦ Çǵå¹éÇÏ´Â °ÍÀÇ ¿¹½Ã·Î ½ÉÀå ¹Úµ¿¼öÀÇ º¯µ¿¼º ¹ÙÀÌ¿ÀÇǵå¹é(HRV)À» µé ¼ö ÀÖ´Ù.
¿ì¸® ¸öÀº Ç×»ó Àڱذú ´õµõ, ÈïºÐ°ú ¾ïÁ¦¸¦ ±ÕÇü ½ÃŰ·Á°í ÇÑ´Ù. ½ÉÀå ¹Úµ¿¼ö°¡ »¡¶óÁú ¶§, ½Å°æ ±â°üÀÇ ¹«¾ð°¡´Â Áõ°¡ÇÏ°Ô µÈ´Ù. ÀÌ °æ¿ì ±³°¨ ½Å°æ°è¶ó°í ºÒ¸®´Â ÀÚÀ² ½Å°æ°èÀÇ ÇÑ ºÎºÐÀÌ ÀÌ¿¡ ÇØ´çÇÑ´Ù.
½ÉÀå ¹Úµ¿¼öÀÇ °æ¿ì, ½ÉÀå ¹Úµ¿ÀÌ ´À·ÁÁø´Ù´Â °ÍÀº ±³°¨ Àڱذú ¿¬°üÀÌ µÇ¾î ÀÖ´Ù. ºÎ±³°¨ ½Å°æ°è (±¸Ã¼ÀûÀ¸·Î, ¸¹Àº ³»ºÎ ±â°üÀ¸·Î °¥¶óÁ® ÀÖ´Â ¹ÌÁÖ ½Å°æÀ̶ó°í ÇÒ ¼ö ÀÖ´Ù)´Â ½ÉÀå ¹Úµ¿¼ö¸¦ ¾ïÁ¦Çϰųª ´À¸®°Ô Çϸç ÅëÁ¦ÇÑ´Ù.
HRV ¹ÙÀÌ¿ÀÇǵå¹éÀº ½ÉÀå ¹Úµ¿¼öÀÇ º¯µ¿¼ºÀ» °üÂûÇÏ°í ½ÉÀå Ȱµ¿ÀÌ ÃøÁ¤µÇ´Â ÀÇ·ÚÀÎÀ» ¡°½Ç½Ã°£¡±À¸·Î ½Ã°¢ÈÇÏ¿© º¸¿©ÁÖ´Â ±â±â¸¦ »ç¿ëÇÑ´Ù. ÀÌ·¸°Ô º¸¿©ÁÖ´Â °ÍÀÌ ¹Ù·Î Çǵå¹éÀÌ°í ½Ã,û°¢ÀûÀ¸·Î ¸ðµÎ º¸¿©ÁÙ ¼ö ÀÖ´Ù.
(Ãâó. The Neurofeedback Book)
¹ÙÀÌ¿ÀÇǵå¹é ÈÆ·Ã
ProComp ¹ÙÀÌ¿ÀÇǵå¹éÀº 8 ~2ä³ÎÀ» µ¿½Ã¿¡ ¹ÙÀÌ¿ÀÇǵå¹é ¼¾¼ÀÎ ±ÙÀüµµ, ÇǺΠÀüµµ, ÇǺΠ¿Âµµ, ¸Æ¹Ú, ½ÉÀüµµ, È£Èí ¼¾¼¸¦ ´Ù¾çÇÏ°Ô ±¸¼ºÇÏ¿© ¹ÙÀÌ¿ÀÇǵå¹é ÈÆ·ÃÀ» ÇÒ ¼ö ÀÖ´Ù. ¶§·Î´Â ÇÑ °³ÀÇ ¼¾¼¸¦ »ç¿ëÇØ ȯÀÚ°¡ ¹ÙÀÌ¿ÀÇǵå¹é ÈÆ·Ã¿¡ Àͼ÷ÇØÁö¸é ¿©·¯ °³ÀÇ ¼¾¼¸¦ Ãß°¡ÇÏ¿© ÈÆ·Ã È¿°ú¸¦ ±Ø´ëÈ ÇÑ´Ù. ÈÆ·Ã ½ºÅ©¸°Àº ¾Ö´Ï¸ÞÀ̼Ç, ¿µÈ, 3D & 2D, À̹ÌÁö, À½¾Ç µîÀ» »ç¿ëÇÏ¿© ÈÆ·Ã ÇÁ·Î±×·¥À» ¼öÁ¤, ÆíÁý ¹× »õ·Î¿î °ÍÀ» ¸¸µé ¼ö ÀÖ´Ù. ½ÉÀüµµ¿Í È£ÈíÀ» ÀÌ¿ëÇÏ¿© HRV Æò°¡ ¹× HRV¿Í RSA ÈÆ·Ãµµ °¡´ÉÇÏ´Ù. ¶ÇÇÑ ´º·ÎÇǵå¹é°ú ¹ÙÀÌ¿ÀÇǵå¹éÀ» µ¿½Ã¿¡ ÇÒ ¼ö ÀÖ´Â À¯ÀÏÇÑ ½Ã½ºÅÛÀÌ´Ù.
¹ÙÀÌ¿ÀÇǵå¹é
½ºÆ®·¹½º ÀÌ¿Ï
±Ù±äÀå ÀÌ¿Ï ÈÆ·Ã (Muscle Tension Relaxation Training)
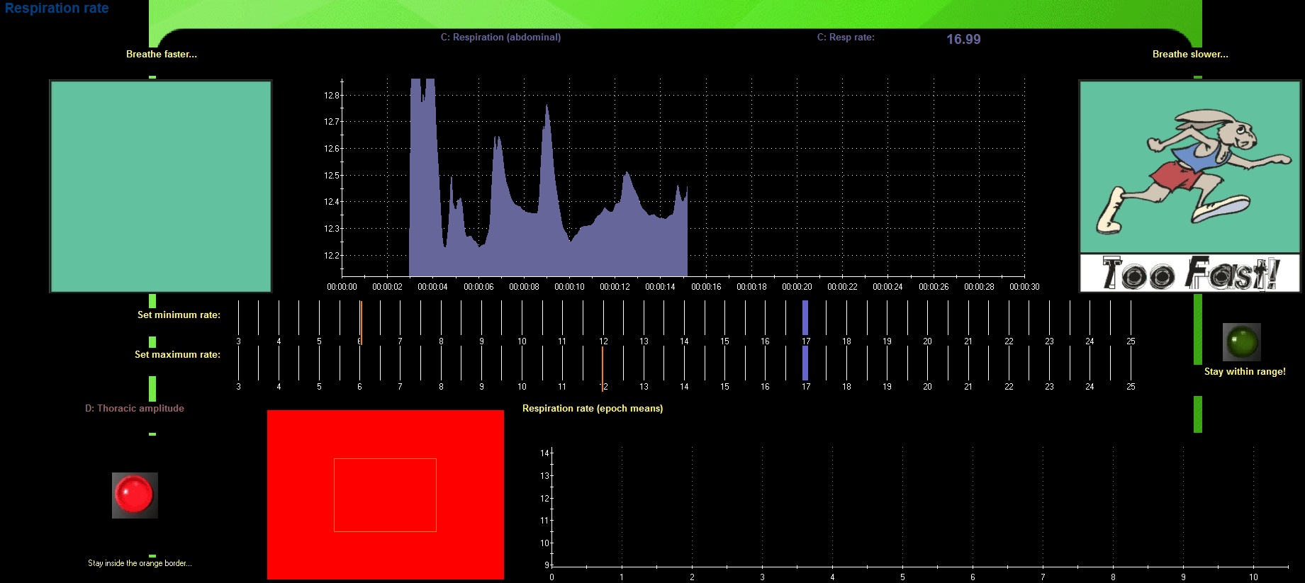
È£Èí ÈÆ·Ã (Respiration Training)
ÇǺΠ¿Âµµ (Skin Temperature Training)

ÇǺΠÀüµµ (Skin Conductance Training)

HRV ÈÆ·Ã ½ºÅ©¸° (HRV Training)

RSA ÈÆ·Ã ½ºÅ©¸° (RSA Training)

¼¾¼ ±¸¼º
|
|
ProComp Infiniti |
ProComp 5 |
ProComp 2 |
|||
| ä³Î | 8 |
5 |
2 |
|||
| ´º·ÎÇǵå¹é ÈÆ·Ã | ½êŸ, ¾ËÆÄÇÇÅ©, SMR, º£Å¸, ¾ËÆÄ/½êŸ, ¹ÙÀÌÆú¶ó, ½êŸ/¾ËÆÄ ºñÀ², Áö-½ºÄÚ¾Æ ÈÆ·Ã, SCP, ÄÚÈ÷¾î·±½º |
½êŸ, ¾ËÆÄÇÇÅ©, SMR, º£Å¸, ¾ËÆÄ/½êŸ, ¹ÙÀÌÆú¶ó, ½êŸ/¾ËÆÄ ºñÀ², Áö-½ºÄÚ¾Æ ÈÆ·Ã, SCP, ÄÚÈ÷¾î·±½º |
½êŸ, ¾ËÆÄÇÇÅ©, SMR, º£Å¸, ¾ËÆÄ/½êŸ, ¹ÙÀÌÆú¶ó, ½êŸ/¾ËÆÄ ºñÀ², Áö-½ºÄÚ¾Æ ÈÆ·Ã, SCP, ÄÚÈ÷¾î·±½º |
|||
| ¹ÙÀÌ¿ÀÇǵå¹é ÈÆ·Ã | ±ÙÀüµµ, ¸Æ¹Ú, È£Èí, ÇǺÎÀüµµ, ¿Âµµ, HRV, RSA |
±ÙÀüµµ, ¸Æ¹Ú, È£Èí, ÇǺÎÀüµµ, ¿Âµµ, HRV, RSA |
±ÙÀüµµ, ¸Æ¹Ú, È£Èí, ÇǺÎÀüµµ, ¿Âµµ, HRV, RSA |
|||
| ´º·ÎÇǵå¹é & ¹ÙÀÌ¿ÀÇǵå¹é °áÇÕ ÈÆ·Ã |
°¡´É |
°¡´É |
°¡´É |
|||
| ³úÆÄ ¹× ¹ÙÀÌ¿À Æò°¡ | °¡´É |
°¡´É |
°¡´É |
|||
| ³úÆÄ ÀÓÇÇ´ø½º ÃøÁ¤ | °¡´É |
°¡´É |
°¡´É |
|||
| ÀÚµ¿/¼öµ¿ ¾ÆÆ¼ÆåÆ® Á¦°Å | °¡´É |
°¡´É |
°¡´É |
|||
| ÈÆ·Ã ½ºÅ©¸° ÆíÁý ¹× ¼öÁ¤ | °¡´É |
°¡´É |
°¡´É |
|||
| µà¾ó ¸ð´ÏÅÍ | °¡´É |
°¡´É |
°¡´É |
|||
| Peak Performance | °¡´É |
°¡´É |
°¡´É |
|||
|
ProComp Infiniti |
ProComp 5 |
ProComp 2 |